Remehe Elga Ace H4kw hybride warmtepomp


Laatste update documenten: 13/02/'26

Zelf inregelen van de parameters


We nemen een warmtepomp. Dat klinkt makkelijk. Wat je vooraf niet te horen krijgt is dat het wel heel anders stoken is dan een oude vertrouwde gasketel.
Het vereist aanpassingen in gedrag en naar eigen wensen inregelen van de installatie, en daarvoor moet je eerst de nodige kennis opdoen.


In onderstaande documenten vind je mijn instellingen van de parameters van de Remeha Elga Ace hybride warmtepomp en hoe ik daartoe gekomen ben.
Met dank aan o.a. de websites van de familie Kleinman en HeatTransformers en de leden van FaceBook-groep Remeha Elga Ace.

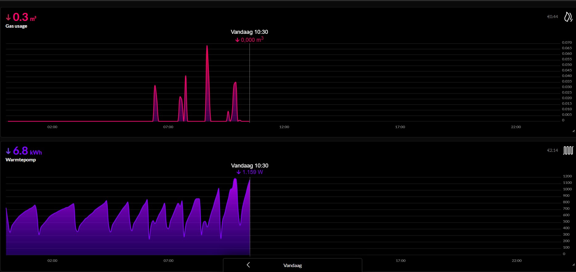
Hieronder mijn documenten, daaronder enkele grafieken.

Instellen Parameters Huidige instellingen
De temperatuur daalt naar 0° (20/11/'24)
Situatie Specificaties woning en installatie
Saldering verdwijnt
Een nieuw project
"Spelen" met stooklijn aanpassingen


Doel: inzicht in de stooklijn en in de effecten van een lagere/hoger en/of vlakkere/steilere stooklijn
NB gebaseerd op de stooklijnformule, de offset (~cp240) is buiten beschouwing gelaten)
Opgedane kennis Regelstrategie, stooklijn, voetpunt,
offset, defrosting, buffervat, etc.

Waar vind ik de parameters?

Instructievideo instellen parameters
Chronologisch overzicht aanpassingen

Alle stappen die we doorlopen (hebben)
Interessante links, o.a. bronnen


In mijn projectje REA (Remeha Elga Ace) heb ik door zelfstudie kennis opgedaan om de instellingen van onze hybride WP, in onze situatie, te kunnen personaliseren.
Dat heeft tijd en moeite gekost: ik moest eerst leren wat een stooklijn nou precies is, wat een voet-punt is, wat een offset is; ik leerde de formules voor de stooklijn kennen.
Met die opgedane kennis kon ik een basis-instelling berekenen/beredeneren als vertrekpunt voor het inregeltraject.
Om deze opgedane kennis niet kwijt te raken, heb ik deze (digitaal) op papier gezet. Mogelijk kunnen anderen hier ook hun voordeel mee doen.

13/02/'26

HP000 op 0 (auto) gaf nauwelijks verbetering; verhogen kamerthermostaat heeft meer effect (NB: WAR+RR).
HP000 nu op 30 min. (was eerder 60 min.)

30/01/'26

Op de koude dagen (<0°C) is het niet altijd even behaaglijk in huis.
Kennelijk heeft de WP iets meer/iets eerder hulp nodig van de gasketel.
Eerder had een iets hogere watertemperatuur geen verbetering gebracht.

Aanpassing: HP030 op 0 gezet; dus automatisch/variabele hulp van gasketel o.b.v. HP047/HP048 vs. HP049/HP050
(die staan allen op de standaardwaarden: HP047=8 min, HP048=30 min, HP049=-10°, HP050=15°)
O.b.v. de standaardwaarden zal de vertraging ca. 17 min. bij 0° zijn.
Doordat HP000 op 0° staat zal de gasketel alleen bij temperaturen 0° hulp bieden.

11/01/'26

Twee dagen -7° ... uiteraard regelmatig ondersteuning door de gasketel.
Aanpassing: Max.temp. gasketel (AP063) verhoogd naar 60° - bood niet meer comfort, op 26/01/'26 terug naar 50°.

21/11/'25

In de nacht temperaturen onder nul ... max. vermogen WP (AP092) op 100% gezet (was 80%).

14/10/'25

Het stookseizoen is weer begonnen.
Opnieuw met dezelfde instellingen die de vorige winters goed voldeden

De Thuisbatterij is besteld: ZinVolt 16kWh.
Verwachte levering: januari/februari 2026


25/09/'25

De WP heeft het vorige winter goed gedaan.
De instellingen hebben zich bewezen.

Nu is het tijd om zorgen te maken over het einde van de saldering.
Een WP verbruikt ca. 25 kWh/dag in de winter. Gelukkig heb ik (niet geheel toevallig) zonnepanelen, deze leveren ca. 25kWh/dag terug in de zomer.
Met saldering geen vuiltje aan de lucht, 's zomer opwekken, 's winter verstoken.
Het einde van dat tijperk is nabij ... en ik wil de hausse vóór zijn.
Dus driftig aan de slag met data uit HomeWizard (daarover binnekort meer) en thuisbatterijen vergelijken.
Inmiddels heb ik een knoop doorgehakt ... daarover binnenkort meer.

20/09/'24

De WP heeft 6 maanden stand-by gestaan met een doorlopend verbruik van 15W.
Het stookseizoen begint. De instellingen zullen zich moeten bewijzen.

20/03/'24

De lente is begonnen! Al enkele dagen is de WP grote delen van de dag in stand-by. Vandaag is de WP zelfs al even in zomerstand gegaan (d.w.z. temperatuur op het dak > AP073)
Ik zal nog updates blijven doen maar niet meer dagelijks. Hieronder een samenvatting van oktober '23 t/m maart '24.

Samenvatting

Verwarmen met een (hybride) warmtepomp is heel anders dan met een gasketel: even de thermo-staat omhoog draaien en hup het is warm, dat gaat niet meer – lekker warm aanvoelende radiatoren, dat bestaat niet meer – ’s nachts de verwarming lager zetten, liever niet. Kortom, heel anders “stoken”.

De initiële afstelling door installateur voldeed niet: veel pendelen, boven te koud, beneden te warm, heel veel gasverbruik. Resultaat: het vertrouwen in de warmtepomp volledig kwijt.

Door een zetje in de goede richting leerde ik het concept van verwarmen met een hybride warmte-pomp kennen, m.n. de formules waarop de werking is gebaseerd en de begrippen voetpunt, helling, stooklijn, offset, stand-by en defrost.

Toen begon de zoektocht naar goede instellingen.
De informatie van m.n. HeatTransformers en Martin Kleinman waren een goede basis; daarmee heb ik mijn eerste stooklijn gezet – die is in de praktijk steeds verder verbeterd.

Het bleek al snel dat veranderen van de helling nagenoeg altijd ook om een aanpassing van het voetpunt vraagt – de stooklijn is een twee-eenheid.
Ook bleek dat met “invloed kamerthermostaat” (CP240) eigenlijk wordt bedoeld “compensatie” (c.q. een verhoging/verlaging van de aanvoertemperatuur t.g.v. verschil in gewenste en gemeten kamer-temperatuur) – als die waarde (CP240) laag is dan zijn effecten van aanpassingen aan de stooklijn goed te volgen, als die waarde hoog is, dan reageert de wp springeriger waardoor de effecten van aanpassingen moeilijker te volgen zijn.

Als eerste stooklijn gebruikte ik 20/1/3, d.w.z. voetpunt 20 (CP210/220), helling 1 (CP230), invloed kamerthermostaat 1 (CP240).
M.b.v. het Excel-sheet “speeltuin stooklijn” is daarna de stooklijn steeds verder verfijnd.
Bij het testen van een (aanpassing van de) instellingen kijk je of de temperatuur in de kamers (die van belang zijn) gelijk blijft of mogelijk licht stijgen.
Dat betekende natuurlijk dat de hele dag door in diverse kamers de temperatuur moest worden genoteerd, en de buitentemperatuur en de aanvoer-temperatuur … elke 1½ a 2 uur … een hoop werk maar daarmee ontstond wel een goed beeld van de effecten van de instellingen.

Gaandeweg kwam ik erachter dat de thermostaatkraan van de vloerverwarming minder ver open moest. Er waren ook aanpassingen aan de pompschakelaars zodat er niet eindeloos “koud” water wordt rondgepompt.
Via diverse tussenstappen (40/0.5/3, 30/0.6/1, 28/0.6/1, 26/0.6/1) kwam ik uiteindelijk uit op 22/0.7/1 – dat voldoet goed.
Om de wp wat eerder af te remmen c.q. het aantal stand-by’s te verminderen, ging de stooklijn naar 22/0.7/2. Dat voldoet zeer goed.

Nadat de temperaturen tot boven 10° stegen, de stooklijn een paar dagen getest met 19.5/0.8/2. Maar al snel weer terug naar 22/0.7/2, dus:
• Voetpunt 22 (CP210/220)
• Helling 0.7 (CP230)
• Invloed therm. 2 (CP240)


DISCLAIMER
In mijn documenten staan alle parameters die ik gebruik (heb gebruikt) op onze ELGA ACE 4kW in onze situatie. Deze instellingen doen het niet automatisch bij iedereen goed! Pas elke keer maar een paar parameters aan en documenteer deze goed zodat ze ook terug kunnen worden gezet! Gebruik op eigen risico. Gebruik deze niet zomaar op andere modellen/merken warmtepompen.

contact-formulier (via https)                   www.keevel.eu



De uitschieters naar lagere aanvoertemperatuur zijn metingen terwijl de WP stand-by was (cold stand-by 15W of hot stand-by 23W)

De uitschieters naar lagere aanvoertemperatuur zijn metingen terwijl de WP stand-by was.

contact-formulier (via https)                   www.keevel.eu